Ubah Data Menjadi Keuntungan
Jelajahi bagaimana platform adsMeasure memberikan data akurat dan insight mendalam untuk memaksimalkan ROI dari setiap aset Out-of-Home advertising Anda.

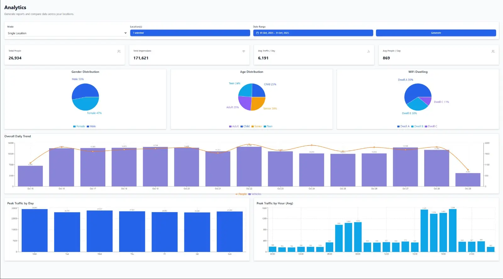
Traffic Counting Akurat
Teknologi Computer Vision kami secara presisi menghitung setiap kendaraan dan pejalan kaki yang melintas. Dapatkan data volume, kecepatan rata-rata, dan arah pergerakan untuk memahami jangkauan sebenarnya dari iklan Anda.
- Deteksi objek 24/7 dengan akurasi 99.8%.
- Klasifikasi jenis kendaraan (mobil, motor, bus, truk).
- Analisis per jam, harian, dan mingguan.
- Dashboard interaktif untuk visualisasi data.

Crowd & Demography Analytics
Lebih dari sekadar menghitung, kami menganalisis audiens Anda. Pahami estimasi demografi (usia & gender) dan perilaku mereka (dwell time) untuk menayangkan iklan yang lebih relevan dan efektif.
- Estimasi usia dan gender secara anonim.
- Pemetaan kepadatan (heatmap) secara real-time.
- Ukur waktu yang dihabiskan audiens di depan layar.
- Identifikasi jam-jam sibuk dengan audiens target.

ROI & Campaign Analytics
Hubungkan data eksposur dengan hasil bisnis. Ukur Return on Investment (ROI) dari setiap kampanye, bandingkan performa antar lokasi, dan dapatkan insight untuk optimisasi budget iklan di masa depan.
- Kalkulasi Cost Per Mille (CPM) berdasarkan data real.
- Bandingkan performa kampanye A/B testing.
- Laporan komprehensif yang mudah dipahami.
- Integrasi dengan data penjualan untuk korelasi.
Siap Mengukur Impact Iklan Anda?
Mulai trial gratis 7 hari.